Привет! Я Виктор Паршуков, проектировщик мебели на фрилансе. Хочу поделиться своим опытом: как я прошёл путь от работы в Excel и Битрикс24, попыток создать собственный таск-трекер и, в итоге, выстроил весь процесс производства мебели
в Weeek.
Начало работы в таск-трекере и переход в Weeek
Пять лет я проектирую мебель, как фрилансер, а до этого работал в той же сфере
в компании. Системы управления задачами я использую уже несколько лет —
и пришёл к ним постепенно.
Перед моим уходом из компании только начинали внедрять инструменты для ведения задач. Тогда я решил систематизировать свою работу и вести заказы
в Excel: отмечал время, затраченное на каждый проект, фиксировал вопросы и детали по клиентам. Позже пробовал записывать задачи в текстовых файлах и Word, но это быстро стало неудобно, — информации становилось слишком много,
а структура терялась.
Так я пришёл к идее использовать таск-менеджер. Первым инструментом стал Trello — для моих задач его базового функционала было достаточно. Всё шло отлично, пока сервис не ушёл из России, и мой аккаунт оказался под угрозой блокировки.
После этого я перешёл на Битрикс24. Сначала всего хватало, но со временем разработчики начали ограничивать базовые функции, которые были для меня критичны. Работодатель не был готов их оплачивать.

После ограничений в Битрикс24 я снова начал искать удобный таск-трекер,
но подходящего решения так и не нашёл. Тогда попробовал создать его сам —
в Microsoft Access.
Базу данных я написал без особых проблем, но без навыков программирования дальше не продвинешься. Чтобы проект заработал как полноценный сервис, нужно было серьёзно углубляться в разработку, а я искал прежде всего инструмент для организации своей работы, а не новое направление деятельности.
Позже я обратил внимание на «1С» — увидел рекламу и решил разобраться, можно ли использовать его под мои задачи. Но потом наткнулся на Weeek, и этот сервис оказался гораздо ближе к тому, что я искал.
Уже через неделю оформил подписку, чтобы увеличить количество доступных проектов. Конечно, базовым тарифом можно обойтись, но для меня сумма комфортная за рабочий инструмент.
Как выстраиваю работу
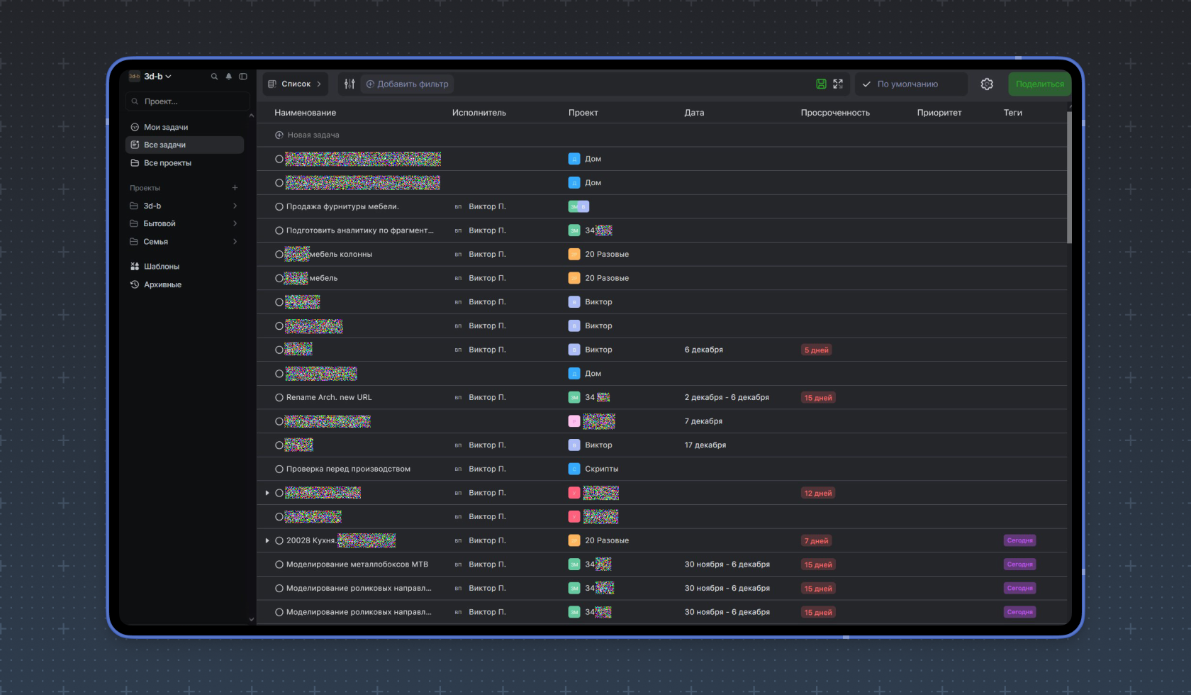
В рабочем пространстве я использую все варианты отображения задач. Большей частью это Список, а реже — Месяц и Неделя.
Также веду Канбан-доски. Здесь у меня пять колонок: Ожидают выполнения,
В работе, Согласование, Подготовка в производство и Готово.
Задачи по мере выполнения перемещаются по колонкам. Бывает, что нужно вернуть задачу на предыдущий этап — тогда она отправляется обратно.

Также использую повторяющиеся задачи — в большей степени это личные дела: занятия ребёнка с репетитором, фитнес и прочие, требующие контроля
в определённые дни.
Для решения крупных задач, требующих декомпозиции, использую доски. Перемещая задачи по колонкам, формирую рабочие фазы проекта. Либо использую вложенные задачи, которые кастомизирую. Оба варианта формируют правильную структуру и помогают прогнозировать сроки.
Теги в большом количестве задач фильтруют по необходимым критериям. Например, с помощью тега «сегодня» быстро формирую задачи на день.
Второй тег — «форма». С его помощью я нахожу заполненные формы в рабочем пространстве. Теги можно по-разному связывать между собой.
Работу в Weeek я начал с диаграммы Ганта — с ней планирую свою загрузку. Визуально для меня это очень удобно.

В режиме отображения Список формирую свои дела и вижу весь пул задач рабочего пространства. Сортирую задачи по проектам и с помощью фильтров.

Режим отображения Месяц использую для визуализации загруженности: вижу, куда поместить внезапную задачу и когда необходимо перераспределить ресурсы.

Также пользуюсь Базой знаний. Полезная вещь! Здесь храню технические каталоги, чтобы ссылаться на них — это помогает не искать документ в структуре всей документации по проекту.
Основная боль проектирования в том, что для работы необходимо ТЗ. Заказчики
в большинстве своём не обладают знаниями и желанием его заполнять, они хотят мебель — без погружения в детали.
Без чёткого технического задания часто возникают сложности: детали упускаются, ожидания заказчика остаются не до конца понятными, а на согласование уходит много времени. Чтобы снизить эту нагрузку, я разработал форму-заявку, которая помогает структурировать процесс ещё на старте.

В форме есть обязательные поля, без которых её нельзя отправить. Это дисциплинирует клиента и гарантирует, что я получу всю необходимую информацию для оценки проекта. По сути, форма выполняет роль брифа, на основе которого я готовлю техническое задание и коммерческое предложение для согласования с заказчиком.
После отправки формы я сразу получаю уведомление в Telegram и рабочем пространстве. Далее по тегам и фильтрам быстро нахожу заявку в системе и начинаю работу.
Также использую Помодоро-таймер, чтобы контролировать время работы. Здорово, что он находится на виду внутри пространства.
Минус только в том, что когда выходит время, раздаётся звуковой сигнал. Было бы круто, если бы приходило пуш-уведомление или появлялось окошко поверх всех окон.
Пожелания и жалобы
В Weeek пока нельзя архивировать задачи, и это создаёт определённые сложности. Иногда проект не нужно сразу отдавать в работу: заказчики передумывают или вносят изменения в заказ. В таких случаях приходится восстанавливать удалённую задачу, но сделать это невозможно — её можно только создать заново.
Я обращался по этому вопросу в техподдержку, и мне ответили, что тема будет рассмотрена на обсуждении с командой и, при необходимости, функция архивации появится в будущем.
Есть и технический момент, связанный с работой диаграммы Ганта. Если в правой части, где указываются даты проекта, нажать на «плюс» напротив нужной задачи
и потянуть вправо, вёрстка начинает «прыгать», а курсор смещается вверх.
Я работаю в Firefox — возможно, в других браузерах этот баг не проявляется.
Бывает, что при случайном нажатии мышкой на уже проставленные даты эти даты снова меняются. И действие нельзя отменить, что вызывает дискомфорт в работе.
Если при создании новой задачи не закончить её написание и выйти, то черновик не сохранится. Было бы здорово, если бы при повторном вводе появлялось пуш-уведомление с предложением продолжить заполнение.













